详情
全谱直读型电感耦合等离子体发射光谱仪
FULL SPECTRUM DIRECT READING INDUCTIVELY COUPLED PLASMA EMISSION SPECTROMETER

ICP-7000全谱直读型电感耦合等离子体发射光谱仪是一款优秀的全谱直读型ICP光谱仪,用于测定不同物质中的常量、微量、痕量元素含量,可用于样品中元素的定性、半定量及精确定量分析,检出限可达十亿分之一。
产品特点:
PRODUCT CHARACTERISTICS
分析精准: 具备更高的分辨能力;防溢出背照式百万像素CCD/CMOS检测器,紫外响应高, 无紫外荧光膜,使用寿命长;多种背景校正技术可供选择;
稳定可靠: 全固定无运动部件的光学系统;稳定的质量流量氩气集成控制系统;可视化的安全联锁和运行监控。
便捷易用: 采用可拆卸炬管,内置自动化的炬管准直、光源优化功能。
使用经济: 紧凑高效的光室设计等多项措施降低氩气消耗;免费保外技术指导和平价现场服务。
软件完善: 层次化的软件界面,操作直观、便捷,可满足不同层次客户的使用需求;丰富的方法库和版本化的管理方式更利于方法的传承、学习和维护。
产品概述:
PRODUCT OVERVIEW
一、安全可靠的固态射频电源
仪器采用的射频电源,具有体积小、输出效率高、输出功率稳定,带水路、气路及过载等各类安全保护功能,大大提升仪器的安全性。
二、蠕动泵进样装置
蠕动泵为十二转子四通道全自动设计,蠕动泵转速可根据需求流量设置调节;可满足客户在线样品稀释和在线添加内标的特殊使用要求。

三、精密的分光系统
采用罗兰圆光学系统,精密的光学设计可获得最大的光通量和光谱分辨率;
无任何移动光学部件,保证了良好的重复性和长期稳定性;超低杂散光器件
配合光学设计,大大降低了背景光的干扰,进一步降低了仪器检出限。
四、智能化的火焰监视功能
仪器配置了灵敏度高的光纤传感器,可在仪器工作状态下,实时监测火焰的
工作情况,如遇异常情况,可自动关闭仪器。

五、新型软件算法
可针对未知样品,无需标准品的情况下进行定性分析,直接分析出未知样品
中的元素种类,再针对性地进行精确定量分析。
六、分体式进样系统
雾室与炬管的分体式设计,减少燃烧室内温度变化带来的雾化效率的影响,
更加直观的观测实时的进样状态。
七、高精度的气流控制系统
仪器工作中的等离子气、辅助气、载气采用高精度的针阀来控制,具有流量连续可调、输出气流的精度高,保证测试数据的准确性。

八、仪器自动化程度高
仪器的自动化程度极高,除了电源开关外,所有操作均由软件完成。智能化的软件,可实时可对各项操作进行实时 反馈及信息提示。
九、科研级线阵CMOS
采用日本原装CMOS探测器,165-900nm波长范围全覆盖,所有元素同时检测。

十、测试速度
20s一次的测试速度,可以设置合适的积分时间进行测量;可以一次曝光读出所有分析谱线的积分强度值;一分钟 内实现单个样品近70种元素的精确测量。
十一、便捷的波长校准功能
智能的自动波长校准算法,开机后软件自动进行波长校准,大大节省了的波长校准的时间和成本。

十二、全自动点火及匹配技术
软件全自动一键点火,所有的参数设置变化均自动完成。配合先进的自动匹配技术,点火成功率高,操作简便。
十三、强大的软件分析功能
逐步向导式,轻松建立分析方法,轻松完成测量,易学易懂。智能光学校准算法,可自动校准二维光谱位置, 无需重复谱峰校准即可进行测量,保证准确测量的同时节约大量的溶液和时间。
多样品结果集管理,便于结果查询和离线处理,方便用户对样品归类集合多峰拟合技术在处理复杂基体时, 可将分析信号从测量光谱中提取出来,消除干扰元素影响,增加测量的准确度。
十四、可自动校准光谱位置
智能光学校准算法,可自动校准二维光谱位置,无需重复谱峰校准即可 进行测量,保证准确测量的同时节约大量的溶液和时间。
十五、自动校正特征谱线位置
全谱直读ICP-7000分析软件自主研发的自动校峰算法,方法基于三坐标 映射可快速标定二维光谱波长,无需重复校峰操作。

十六、定性分析算法
全谱直读ICP-7000分析软件采用定性分析专利技术,方法中针对复杂基体,依次甄别主含量元素、次主含量元素,以此为判断先验条件来判断未知元素是否存在。
同时采用多元高斯拟合算法大大减少干扰对待定元素谱线的误判。软件采用概率显示分析结果,大幅提高了定性分析准确度。
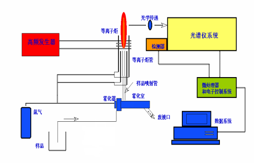
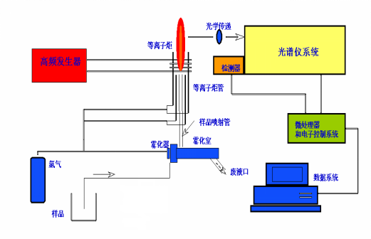
工作原理:
HOW IT WORKS
电感耦合等离子体发射光谱仪又称为ICP光谱仪( Inductive Coupled Plasma )即以电感耦合高频等离子体为激发光源,利用每种元素的原子或离子发射特征光谱来判断物质的组成,而进行元素的定性与定量分析仪器。也被称为ICP原子发射光谱仪。原子发射光谱分析过程主要分三步,即激发、分光和检测。
第一步:激发光源使试样蒸发汽化,离解或分解为原子状态,原子也可能进一步电离成离子状态。原子及离子在光源中激发发光;
第二步:利用分光器把光源发射的光色散为按波长排列的光谱;
第三步:利用光电器件检测光谱,按所测得的光谱波长对试样进行定性分析,或按发射光强度 进行定量分析。

产品参数:
PRODUCT PARAMETERS
进样装置技术指标
输出工作线圈:镀银高频线圈 内径25mm、3匝
三同心石英炬管:外径20mm,不同行业中有多种型号可选
高效进口雾化器:同心圆雾化器,外径6mm,多型号可选
蠕动泵;四通道十二滚轴,转速可根据需求流量设置调节
总氩气消耗量;氩气总消耗量小于14L/min
分光器技术指标
光栅: 凹面光栅,帕邢-龙格结构的全谱光学系统
波长范围L165nm-900nm
分辨率:<0.007nm(200nm处)
杂散光:≤2.0mg/L(10000 mg/L Ca溶液中As188.980nm处测定)
光室:恒温34土0.1℃
仪器技术指标
双测方向:轴向/径向观测
重复性:(即短期稳定性)相对标准偏差RSD<0.5%
稳定性:相对标准偏差RSD<1%@2小时
测试速度:单个CMOS读出时间仅需2ms,20s内可实现所有元素的测量元素检出限(μg/L):大部分元素1ppb-10ppb
分析元素多: 可对70多种元素进行定量分析
检测装置技术指标

检测器类型:日本原装CMOS探测器
量子效率:无任何镀膜,200nm紫外区可达35%以上
射频源参数
输入电源:交流220V
输入电流:20A
输出功率:大于70%
输出功率稳定性:<0.05%
电源频率:27.12MHz
频率稳定性:<0.05%
应用领域:
APPLICATION AREA
ICP-7000全谱直读型电感耦合等离子体发射光谱仪主要用途
材料分析
合金的元素含量分析;高纯有色金属及其合金的元素微量分析。
金属材料、电源材料、贵金属研究和生产用微量元素分析。
电子、通讯材料及其包装材料中的有害物质元素含量检测。
医疗器械及其包装材料中的有害物质及化学成分。
食具容器、包装材料的成分分析及有害物质分析。
食品分析
食品卫生重金属含量测试和食品检测分析。
水(污水、饮用水、矿泉水等)中的有害重金属及阴离子等。
药品分析
中西药及其包装材料、化妆品、洗涤剂及其包装材料中的有害成分砷、汞、铅等。
保健品及生物制品中的有害成分、营养成分等。
氯碱化工的高纯烧碱及其原材料的微量元素分析。
高纯药品中间体。
土壤和矿石分析
用于地质、土壤的研究所、环境监测站;肥料中的重金属及微量元素:砷、汞、铅、隔、铬、 锰、铁等。
矿物质的定性和定量分析。
农业研究所或大学用的材料元素含量检测、地质土壤元素检测、环境样品检测分析。
检测范围
ICP原子发射光谱仪是一种可以测定试样中的金属元素和部非金属元素的大型分析仪器,可以对试样进行定性、半定量和定量分析。它的测量范围可从微量到常量
可检测元素检出限

安装要求:
INSTALLATION REQUIREMENTS
安装房间要求
1、房间面积15-20m2左右为宜,要有试剂柜、电脑桌,并安装1.5匹以上空调。
2、温度湿度要求:
温度:22±3℃(温度变化率≤2℃/h)
湿度:相对湿度小于75%(湿度大的地区必须配除湿机)
3、室内保持清洁干燥、无灰尘、无振动、无腐蚀性气体等,门窗要密封良好,防止风沙和潮 气进入房间。
实验室电源和排风要求
1、电 源(电网波动≥10%,需配用交流稳压器):
光谱仪:AC 220V 20A
电 脑:AC 220V 2 A
水 箱:AC 220V 8 A
2、地线:
为使高频有良好接地, 必须单独埋地线。面积不小于200mm× 200mm×5mm(长、宽、高)的紫铜板与40mm(宽)× 0.5mm(厚)铜带相连,紫铜带引到室内与仪器接地处连接,紫铜板埋在地下1.5米深处,倒入1kg食盐,加水浸泡。
3、安装示意图:
安装要求
INSTALLATION REQUIREMENTS
安装房间要求
1、房间面积15-20m2左右为宜,要有试剂柜、电脑桌,并安装1.5匹以上空调。
2、温度湿度要求:
温度:22±3℃(温度变化率≤2℃/h)
湿度:相对湿度小于75%(湿度大的地区必须配除湿机)
3、室内保持清洁干燥、无灰尘、无振动、无腐蚀性气体等,门窗要密封良好,防止风沙和潮 气进入房间。
实验室电源和排风要求
1、电 源(电网波动≥10%,需配用交流稳压器):
光谱仪:AC 220V 20A
电 脑:AC 220V 2 A
水 箱:AC 220V 8 A
2、地线:
为使高频有良好接地, 必须单独埋地线。面积不小于200mm× 200mm×5mm(长、宽、高)的紫铜板与40mm(宽)× 0.5mm(厚)铜带相连,紫铜带引到室内与仪器接地处连接,紫铜板埋在地下1.5米深处,倒入1kg食盐,加水浸泡。
3、安装示意图:安装要求
INSTALLATION REQUIREMENTS
安装房间要求
1、房间面积15-20m2左右为宜,要有试剂柜、电脑桌,并安装1.5匹以上空调。
2、温度湿度要求:
温度:22±3℃(温度变化率≤2℃/h)
湿度:相对湿度小于75%(湿度大的地区必须配除湿机)
3、室内保持清洁干燥、无灰尘、无振动、无腐蚀性气体等,门窗要密封良好,防止风沙和潮 气进入房间。
实验室电源和排风要求
1、电 源(电网波动≥10%,需配用交流稳压器):
光谱仪:AC 220V 20A
电 脑:AC 220V 2 A
水 箱:AC 220V 8 A
2、地线:
为使高频有良好接地, 必须单独埋地线。面积不小于200mm× 200mm×5mm(长、宽、高)的紫铜板与40mm(宽)× 0.5mm(厚)铜带相连,紫铜带引到室内与仪器接地处连接,紫铜板埋在地下1.5米深处,倒入1kg食盐,加水浸泡。
3、安装示意图:
安装要求
INSTALLATION REQUIREMENTS
安装房间要求
1、房间面积15-20m2左右为宜,要有试剂柜、电脑桌,并安装1.5匹以上空调。
2、温度湿度要求:
温度:22±3℃(温度变化率≤2℃/h)
湿度:相对湿度小于75%(湿度大的地区必须配除湿机)
3、室内保持清洁干燥、无灰尘、无振动、无腐蚀性气体等,门窗要密封良好,防止风沙和潮 气进入房间。
实验室电源和排风要求
1、电 源(电网波动≥10%,需配用交流稳压器):
光谱仪:AC 220V 20A
电 脑:AC 220V 2 A
水 箱:AC 220V 8 A
2、地线:
为使高频有良好接地, 必须单独埋地线。面积不小于200mm× 200mm×5mm(长、宽、高)的紫铜板与40mm(宽)× 0.5mm(厚)铜带相连,紫铜带引到室内与仪器接地处连接,紫铜板埋在地下1.5米深处,倒入1kg食盐,加水浸泡。
3、安装示意图:

售后保障:
AFTER-SALER PROTECTION
一、技术支持
1、个性化技术支持平台
可根据企业要求和使用状况。对检验员进行从样品测试,配液到检测方法进行系统的培训,并采取工程师专人负责制,使检验员有什么问题可随时沟通。
2、配件终身折扣制
凡购买我公司产品的企业,均可获得配件和耗材的终身折扣,并且免收邮寄费和人工费。
二、服务保障
为了在激烈的市场竞争中脱颖而出,我公司全力打造一个一流的从售前到售中到售后服务支持平台,为客户提供完善的产品服务。
1、售前咨询服务
不管是代理商还是客户,均可获得我公司详细的产品性能咨询服务,同时为了更好的服务于客户,同时也为了方便代理商的销售,我们可以为客户提供技术解决方案,包括提供样品的ICP检测指标服务,检测样品的处理等。
2、售中服务
由我公司技术工程师安排产品的现场培训服务,对用户的操作人员进行现场技术指导和 培训。
三、售后服务
3.1客户服务档案
1)安装使用一个月后,我们会对每个用户进行满意度调查 我们对每一台机器建立客户服务档案,定时提醒您更换备件,并且只收取配件费用,免费邮购。
2)我们会定期发布一些光谱仪在检验分析方面的技术资料以邮件形式发给客户,供客户参考。
3)定期对客户进行回访,及时解决使用中的问题。
3.2时时在线应用技术支持
如果客户在使用中遇到相关检验技术问题,我公司负责提供咨询服务,我们常年聘用有色金属研究院检验分析方面的专家作为顾问,为您在检测中遇到的技术难题提供支持。
3.3产品的保修服务
我公司对所售产品进行上门安装调试,自安装调试服务完成之日,对产品提供整机保修一年的服务
3.4服务响应
如果用户在设备使用过程中发现问题或故障,可使用传真/电话/在线任何一种方式进行报修或咨询,我们会在24小时内予以答复。
服务热线:400-6065-279
3.5现场服务
如果远程服务不能够解决问题,我们将在48小时内抵达现场为您解决问题。
3.6 软件升级服务,我们对用户在用设备提供免费升级。
留言
*留下您的联系方式,获取免费产品报价